LAKEWATCH
The open agentic SIEM built for machine speed defense
Transform your SOC with unlimited, unified data, petabyte scale and swarms of agents
TOP TEAMS DEFEND WITH DATABRICKSDefend at machine speed. Fight agents with agents.
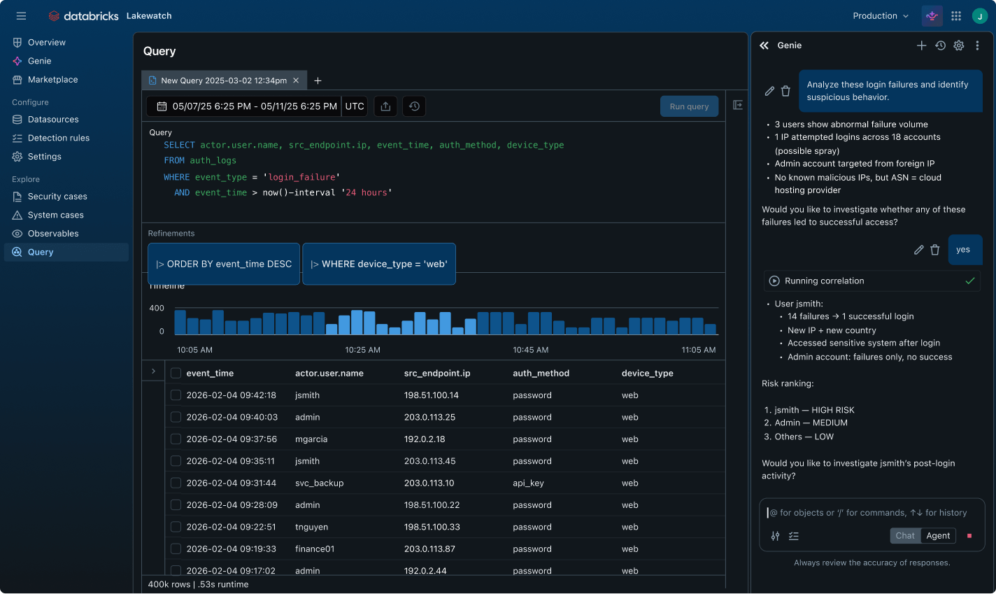
Eliminate blind spots and bottlenecks. Lakewatch unifies your data estate to power autonomous agents that hunt, triage and neutralize threats at machine speed.Built to scale and unify your security operations
Eliminate blind spots. Ingest high-volume logs at scale to power AI-driven hunting and detection engineering as code.Ingest unlimited high-volume logs from everywhere across your enterprise. Power long-term retention and petabyte-scale analytics while maintaining full budget control.






Databricks Platform security features
Related content
Lakewatch FAQ
Ready to become a data + AI company?
Take the first steps in your data transformation







